JFrog AppTrust: A Technical Deep Dive into Building a Trusted Software Supply Chain
Software supply chains have grown more complex as software delivery accelerates across more teams, technologies and environments. While the pace of releases continues to increase, the ability to manage these releases has not accelerated correspondingly.
Developers and development operations are now firmly in the spotlight, as new regulations demand clear, auditable proof that every stage of the software lifecycle, from coding to production is secure and compliant. The key challenge becomes how to maintain trust in the integrity and security of every version of every application coming through the development pipeline – even once it’s running in production.
DevGovOps (Development Governance Operations) addresses this by integrating development, governance, and operations into a unified, automated process that enforces security and compliance without impeding the speed of delivery.
Introducing JFrog AppTrust
AppTrust is a complete solution for application risk governance. It addresses the challenge of integrating business logic into the software development lifecycle, creating a system that ties technical operations to its corresponding business context. It elevates applications from mere collections of artifacts to business entities with defined ownership and maturity levels, enabling precise accountability and risk management.
AppTrust binds software packages to applications, making it clear who’s responsible even in complex microservice environments, and uses evidence-based policies to automate security, quality and compliance checks at every release stage. This approach creates a Trusted Release model where every application version is verified, proven compliant, and continuously monitored for risks even post release. This enables teams to meet tight release schedules without compromising quality or security.
Solution Overview

The AppTrust solution governs the progression of application versions throughout the software development lifecycle through each stage – and even after it is released. It enforces evidence-based policy gates at entry and exit points of each lifecycle stage, ensuring security, compliance and quality. Only application versions that meet all policy requirements are granted a “trusted release” status badge, ensuring that its meets the necessary release governance and security requirements.
Benefits and Impact
Implementation of AppTrust provides these key benefits:
- Measurable Security and Efficiency Metrics: Gain visibility into security coverage and operational improvements with precise, data-driven metrics that support accountability and continuous improvement.
- Unified Evidence Management: Consolidate security, testing, and compliance data from your existing tools into a single application-focused view, bridging gaps between development, security, and compliance teams.
- Maintain Delivery Speed with Strong Controls: Enforce policies consistently using one integrated platform that fits naturally into your current CI/CD pipelines and workflows—no added friction, just stronger governance.
- Risk Prioritization with Business Context: Identify and triage vulnerabilities and compliance issues based on application criticality and business impact, enabling smarter, faster remediation aligned with service-level agreements.
- Data-Driven Pipeline Optimization: Leverage real-time DORA metrics and risk analytics to pinpoint process bottlenecks, improve handoffs, and optimize both development velocity and security resilience.
- Automated, Verifiable Compliance: Expedite regulatory compliance by using JFrog Artifactory as the authoritative source of truth, supported by cryptographically verifiable evidence and automated policy enforcement that show your release pipeline is secure and compliant.
How It Works
The AppTrust workflow is divided into two key stages: the Admin Stage, where foundational setup and policy configurations are established, and the Management Stage, which oversees the ongoing governance and control of application versions throughout the software development lifecycle. It also provides visibility into critical performance indicators such as DORA metrics to measure delivery velocity and operational stability.
Step 1: Create project
Begin by creating a project. This serves as the top-level container for all your AppTrust resources, organizing your applications, policies, and lifecycle stages. Projects often map to teams or business initiatives for easy management.

Step 2: Define lifecycle stages
Define a software development lifecycle as a sequence of stages such as , DEVELOPMENT, QA, STAGING, PRODUCTION) within a project. These stages represent the stages through which application versions will be promoted.
Step 3: Order lifecycle stages
Arrange the stages sequentially to establish a logical order for promoting application versions through the lifecycle pipelines.

Step 4: Create an application
Define the specific application you want to manage. This entity links software components and other artifacts related to your application to their business context.

Step 5: Modify CI/CD pipeline for artifact binding with OIDC
Integrate AppTrust into your CI/CD pipeline by binding artifacts using OIDC (OpenID Connect). This links build artifacts to their source code commits securely, ensuring traceability and verifiable provenance.
Step 6: Establish Rules and Policies on Lifecycle Gates
Create policies and rules that enforce security, compliance, and quality checks at each lifecycle stage gate. These rules ensure that only compliant application versions advance to the next stage. Quality checks at each stage of the software development lifecycle help enforce security and compliance policies
Step 7: Create Application Versions
Register new, immutable application versions that bundle all build artifacts and metadata. Typically, this step is automated with each new build from your CI pipeline.
Step 8: Promote Application Versions Through Stages
Move application versions stage-by-stage after they successfully meet all policy requirements. Promoting a version is an explicit approval that it is ready to progress to the next stage of the development lifecycle.

Step 9: Release Application Version as a Trusted Release
Finally, when a version is ready for release to your production stage it is marked as a “Trusted Release” providing an immutable audit trail, confirming deployment and compliance.
Approved versions carry a badge indicating they have successfully met quality, security and regulatory requirements (Click to enlarge)
Step 10: Post-release Risk Monitoring
Trusted releases are continuously monitored for newly discovered critical CVEs, allowing teams to react promptly to emerging risks even after release.
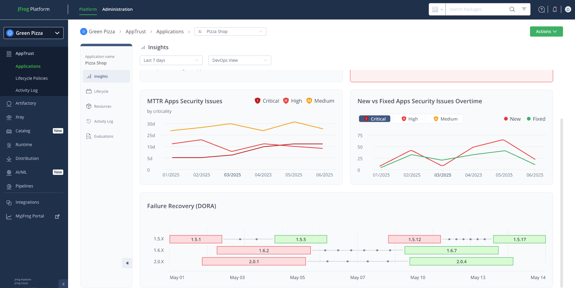
AppTrust also offers dashboards and analytics designed to provide insight into your software supply chain, and help identify bottlenecks, improve development processes, and enhance security and quality.

Take Aways
In conclusion, JFrog AppTrust provides the technical framework to shift from a reactive security posture to a proactive, evidence-based governance model. By embedding automated policy enforcement, cryptographically signed evidence, and continuous post-release monitoring directly into your SDLC, an immutable audit trail can be created for every release. This allows you to not only accelerate delivery but also prove the integrity and compliance of your software at stage of the development lifecycle.
Ready to build a truly verifiable and secure software supply chain? Explore the capabilities of JFrog AppTrust by scheduling a demo today.


